Managing your VPS or dedicated server becomes much easier when you have the right control panel. In 2025, more people than ever are looking for tools that are simple, easy to use, and completely free. This is where free web hosting control panels are really helpful. They make it simple for developers, system admins, and website owners to manage their servers without any hassle.
Open source hosting control panels are also getting more popular. These panels give you full freedom to change things the way you want. You can easily customize your server setup to match your exact needs. Many people like open source hosting control panels because they are flexible, free, and have active communities that offer support and updates.
Today, there are many free web hosting control panels to choose from. But with so many options, it can get confusing to figure out which one is best. Some panels are easier to use, some have more features, and some are more reliable. This guide from Owrbit will help you understand the top seven free web hosting control panels you should consider in 2025.
We will look at each control panel’s features, how easy it is to use, and how well it performs. Whether you are new to servers or have lots of experience, these free web hosting control panels will help you save time, manage websites, emails, databases, and more without needing to know too much technical stuff.
With open source hosting control panels, you can fully control your server without any extra cost. They are trusted by thousands of users who want powerful tools without the price tag. If you want a great server experience, you should definitely try free web hosting control panels.
So, get ready to explore the best free web hosting control panels and see howOpen Source Hosting Control Panels open source hosting control panels can make your life easier. By the end of this guide, you’ll know exactly which panel is right for you. Let’s get started and make server management simple and fun in 2025!

Introduction to Web Hosting Control Panels :
Web hosting control panels are easy-to-use tools that help you manage your server and websites without needing advanced technical skills. With just a few clicks, you can handle everything like creating websites, setting up emails, managing databases, and monitoring server performance.

Free web hosting control panels are very popular because they offer all the basic features you need without charging any money. They are perfect for people running VPS or dedicated servers who want simple management tools.
Many users also choose open source hosting control panels because they allow full customization. You can change settings, add plugins, and make the server work exactly how you want. Open source hosting control panels are a great choice for people who like flexibility and don’t want to be stuck with limited features.
In short, web hosting control panels make server management easy, fast, and convenient — whether you are a beginner or an experienced user.
Importance of Choosing the Right Control Panel :
Selecting the best control panel is a key step to make your server management easy and hassle-free. Here are the main reasons why it’s so important:

- ✅ Easy to use
- Free web hosting control panels offer simple dashboards so you can manage your server without needing advanced skills.
- ✅ Saves time
- A good control panel helps you quickly manage websites, emails, files, and databases without spending hours on setup.
- ✅ Cost-effective
- Free web hosting control panels save you money by giving you all the important tools without any extra cost.
- ✅ Full customization
- Open source hosting control panels let you change and customize everything based on your specific needs.
- ✅ Better control
- With open source hosting control panels, you get full access to all server functions without limits.
- ✅ Regular updates
- Most open source hosting control panels have active communities, which means you get regular updates and new features.
- ✅ Improved performance
- The right control panel helps keep your server running smoothly and securely, reducing downtime and errors.
- ✅ Easy for beginners
- Free web hosting control panels are perfect for beginners as they offer simple options with step-by-step tools.
- ✅ Trusted by experts
- Many developers and system admins choose open source hosting control panels because of their flexibility and power.
In short, the right control panel can save time, reduce costs, and make server management stress-free. Always choose wisely from the top free web hosting control panels or open source hosting control panels for the best results!
Criteria for Selecting a Control Panel
When choosing the best control panel for your VPS or dedicated server, there are some important things you should always check. The right control panel makes your work easier, while the wrong one can create problems. Here are some key points to consider:

- Ease of Use: A good control panel should have a clean and simple dashboard. Free web hosting control panels are known for making server management easy, even if you are not an expert.
- Features: Always check what features are included. Open source hosting control panels usually offer website management, email setup, DNS management, backups, and more at no extra cost.
- Performance: The control panel should run smoothly without using too many server resources. Fast and lightweight free web hosting control panels help your websites load quickly.
- Customization: If you like changing things to match your needs, open source hosting control panels are the best. They allow full freedom to modify and add features.
- Community Support: Good community support means you can quickly find help and guides online. Open source hosting control panels often have active forums and helpful users.
- Security: Look for control panels that have strong security features like SSL management, firewall controls, and regular updates to protect your server.
- Cost: Since you are looking for free web hosting control panels, make sure the panel is fully free without hidden costs. Open source hosting control panels are usually free and also offer extra flexibility.
By checking these points, you can easily select a control panel that keeps your server safe, easy to manage, and running smoothly.
What is a VPS and Dedicated Server?
A VPS (Virtual Private Server) is like a small private section of a bigger server. Even though you share the main server with other people, you get your own separate space with dedicated resources like CPU, RAM, and storage. This means you have more control, better performance, and more security than normal shared hosting. Many people use VPS to run websites, apps, or custom projects without spending too much money.
A Dedicated Server is a full physical server that belongs only to you. You don’t share it with anyone else. All the resources like CPU power, RAM, and storage are fully yours. Dedicated servers are perfect for big websites, companies, or developers who need strong performance, high security, and full control.
Both VPS and dedicated servers work best with free web hosting control panels or open source hosting control panels. These control panels help you manage everything easily—like websites, emails, files, and databases—without needing to type complicated commands. Whether you choose a VPS or dedicated server, using the right control panel makes your server faster, safer, and simpler to manage.
Overview of the Top 7 Free Web Hosting Control Panels :
When it comes to managing your VPS or dedicated server, free web hosting control panels make everything easier without costing anything. Open source hosting control panels are also a great option because they offer full flexibility with no license fees. Below are the top seven free web hosting control panels that you can use in 2025:
Checkout Top 5 Best Lifetime Hosting Control Panel Deals to Consider in 2025

HestiaCP: A Simple and Modern Free Web Hosting Control Panel
HestiaCP is a popular option among free web hosting control panels. It is an open source hosting control panel made for people who want an easy and clean way to manage their servers. HestiaCP is based on VestaCP but comes with a more modern design, better security features, and regular updates. It works well on both VPS and dedicated servers, helping users manage websites, emails, databases, and DNS from a single simple dashboard.
HestiaCP is known for being lightweight, easy to set up, and user-friendly, making it a great choice for beginners and experienced users alike.

Key Features of HestiaCP :
- Modern and Clean Dashboard: HestiaCP has a simple and fresh user interface that makes server management easy for everyone.
- Supports Apache and NGINX: You can use either Apache or NGINX (or both) to manage your websites depending on your needs.
- One-Click App Installations: Easily install popular apps like WordPress, Joomla, and more in just one click.
- Email Management: Create and manage email accounts, forwarders, and filters directly from the panel.
- DNS Management: Full DNS management system to set up and manage your domains.
- Database Management: Supports MySQL and PostgreSQL databases with easy controls.
- Firewall and Security: Comes with a built-in firewall, fail2ban, and automatic security updates to keep your server safe.
- Free SSL Certificates: Quickly issue and renew free SSL certificates using Let’s Encrypt.
- Backup System: Easy backup and restore system to keep your data safe.
- Open Source: HestiaCP is fully open source, meaning you can customize it as you like.
- Resource Monitoring: Basic system monitoring to track server performance like CPU and memory usage.
These key features make HestiaCP a great option among free web hosting control panels and open source hosting control panels for VPS and dedicated server users.
Pros & Cons :
| Pros | Cons |
|---|---|
| ✅ Simple and clean user interface, beginner-friendly | ❌ Fewer advanced features compared to premium panels |
| ✅ Fast and easy to install | ❌ Smaller user community and fewer tutorials |
| ✅ 100% free web hosting control panel | ❌ Limited third-party plugins and add-ons |
| ✅ Supports Apache, NGINX, PHP, and more | ❌ May not suit very large or complex hosting setups |
| ✅ Built-in firewall and free SSL certificates (Let’s Encrypt) | ❌ Not as flexible for heavy customization |
| ✅ One-click WordPress installer | |
| ✅ Regular updates with open source hosting control panel benefits | |
| ✅ Lightweight and doesn’t use many server resources |
HestiaCP is a perfect choice if you are looking for free web hosting control panels that are simple to use and easy to manage. It gives you all the basic features with a modern touch, making it ideal for small to medium websites or personal projects.
Kloxo – Simple and Lightweight Free Web Hosting Control Panel
Kloxo is a free web hosting control panel that helps you manage your VPS or dedicated server with ease. It is known for being lightweight and simple, making it a good option for beginners or people who just need basic server management tools. Kloxo allows you to manage websites, emails, databases, and DNS through a straightforward web interface.
Even though Kloxo is not updated as often as some newer options, it remains a popular choice among users looking for free web hosting control panels and open source hosting control panels with minimal system resource usage.

Key Features of Kloxo:
- User-Friendly Interface: Simple and clean dashboard that is easy to navigate, even for beginners.
- Multiple Web Server Support: Works with Apache and Lighttpd web servers.
- Domain and DNS Management: Easily add and manage domains with built-in DNS control.
- Email Management: Basic tools to create and manage email accounts on your server.
- Database Support: Supports MySQL database management with phpMyAdmin integration.
- Lightweight Performance: Uses very little server resources, making it suitable for low-spec VPS and dedicated servers.
- Free and Open Source: Available at no cost, making it one of the popular free web hosting control panels.
Pros & Cons :
| Pros | Cons |
|---|---|
| ✅ Lightweight and works well on low-resource servers | ❌ Outdated interface compared to modern panels |
| ✅ Very easy to install and beginner-friendly | ❌ Rare updates with fewer new features |
| ✅ 100% free web hosting control panel | ❌ Smaller community with limited support resources |
| ✅ Open source hosting control panel for basic customization | ❌ Missing advanced tools for high-traffic or complex setups |
| ✅ Manages websites, emails, and DNS with ease | ❌ Not suitable for large business or enterprise use |
Kloxo is a basic option among free web hosting control panels. It’s ideal if you want simple features and low resource usage, but may not be the best choice if you need modern design or active support.
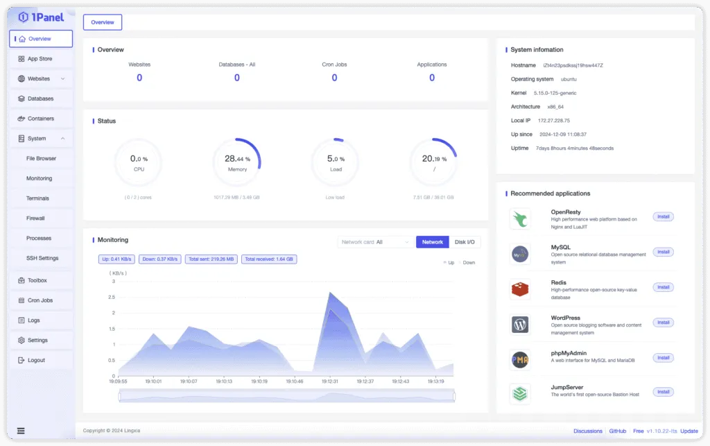
1Panel.Pro – Modern and Developer-Friendly Control Panel
1Panel.Pro 3 is a modern and user-friendly free web hosting control panel designed for VPS and dedicated servers. It focuses on simplicity while offering advanced features for developers. With a clean interface and built-in support for Docker, it is perfect for running modern web applications and multiple projects easily.
As one of the newer open source hosting control panels, 1Panel.Pro 3 gives you more flexibility to customize your server setup without paying for expensive licenses. It’s a great option if you want a balance of easy management and modern technology features.

Key Features of 1Panel.Pro :
- Modern and Clean Dashboard: A simple and visually clean interface that’s easy to navigate.
- Docker Support: Built-in Docker management for running containerized apps smoothly.
- One-Click App Installation: Quickly deploy popular apps like WordPress, databases, and more.
- Multi-Site Management: Manage multiple websites and projects from a single dashboard.
- Real-Time Monitoring: Track server performance, CPU, RAM, and storage usage in real-time.
- User and Permission Control: Easily manage users and set specific permissions.
- Free and Open Source: Completely free to use, with access to open source code for custom changes.
- Active Development: Regular updates and improvements from the open source hosting control panels community.
Pros & Cons of 1Panel.Pro :
| Pros | Cons |
|---|---|
| ✅ Modern interface with smooth user experience | ❌ Newer project with a smaller user community |
| ✅ Docker and container management built-in | ❌ Limited tutorials and learning resources for beginners |
| ✅ Easy app installations and server monitoring | ❌ Not ideal for users with no Docker or Linux knowledge |
| ✅ Lightweight and fast on VPS and dedicated servers | ❌ Some advanced settings might require manual configuration |
| ✅ Completely free web hosting control panel with open source | ❌ Not as widely tested as older panels |
1Panel.Pro 3 is ideal if you want a modern, flexible, and developer-friendly free web hosting control panel with extra features like Docker support.
CloudPanel – Fast and Minimal Free Control Panel for PHP Projects
CloudPanel is a free web hosting control panel built mainly for PHP websites and applications. It is designed to be fast, simple, and easy to use on VPS and dedicated servers. With CloudPanel, you can quickly set up and manage websites without needing too many technical skills.
It focuses on performance and security by offering free SSL certificates, easy server monitoring, and firewall controls. CloudPanel is also part of the open source hosting control panels group, which means you can use it for free and customize it if needed. It’s a great choice if you need a lightweight control panel for running PHP projects smoothly.

Key Features of CloudPanel :
- Optimized for PHP Applications: Specially designed to handle PHP-based websites with fast performance.
- Free SSL Certificates: One-click SSL setup with Let’s Encrypt for secure websites.
- Fast and Lightweight: Uses very few server resources, making it ideal for VPS and dedicated servers.
- Modern and Clean Interface: Simple dashboard that is easy for beginners and professionals.
- Real-Time Server Monitoring: Built-in tools to monitor CPU, RAM, storage, and server health.
- Easy Database Management: Supports MySQL and MariaDB with simple controls.
- Quick Firewall Management: Built-in security options like IP blocking and access controls.
- Open Source and Free to Use: Part of the free web hosting control panels family, available with no cost.
- Quick Deployment of WordPress: Easily install WordPress and other PHP apps with a few clicks.
- Frequent Updates: Actively developed open source hosting control panel with regular improvements.
Pros & Cons of CloudPanel :
| Pros | Cons |
|---|---|
| ✅ Very fast and lightweight, perfect for VPS and dedicated servers | ❌ Mainly designed for PHP applications, limited non-PHP support |
| ✅ Clean and modern user interface | ❌ Not suitable for email hosting out-of-the-box |
| ✅ Free SSL and easy security tools | ❌ Smaller user community compared to older panels |
| ✅ Simple and beginner-friendly setup | ❌ Limited multi-language support (mostly PHP-focused) |
| ✅ Regular updates and open source hosting control panel | ❌ Some advanced features like email require manual setup |
CloudPanel is ideal for anyone looking for a simple, fast, and PHP-friendly free web hosting control panel with all the essentials to run modern websites quickly.
VestaCP – Simple and Popular Free Web Hosting Control Panel
VestaCP is a well-known free web hosting control panel that helps you easily manage your VPS or dedicated server. It comes with a simple and clean interface, making it beginner-friendly while still offering enough features for experienced users.
With VestaCP, you can manage websites, emails, databases, and DNS records from one place. As an open source hosting control panel, it is completely free to use and allows you to customize or modify it as needed. VestaCP is a great option for small businesses, personal websites, or anyone who wants easy server management without paying extra.

Key Features of VestaCP
- Clean and Simple Dashboard: Easy-to-use web interface that’s great for beginners.
- NGINX and Apache Support: Run websites using NGINX, Apache, or both together.
- Email Management: Set up and manage email accounts with spam filters and webmail access.
- DNS Management: Easily manage DNS records and domain settings.
- One-Click Backups: Create and restore backups quickly with automated backup options.
- Firewall and Security Tools: Built-in firewall, IP blocking, and basic security features.
- MySQL Database Management: Manage databases with phpMyAdmin integration.
- Fast Installation: Quick installation in just a few minutes with simple commands.
- Free and Open Source: 100% free to use, with open source code for custom changes.
- Low Resource Usage: Runs smoothly on VPS and dedicated servers without heavy resource demands.
Pros & Cons of VestaCP :
| Pros | Cons |
|---|---|
| ✅ Very easy to install and use, even for beginners | ❌ Some security concerns reported in older versions |
| ✅ Free web hosting control panel with all basic features | ❌ Limited advanced features compared to premium panels |
| ✅ Open source hosting control panel, flexible to modify | ❌ Outdated design compared to modern alternatives |
| ✅ Lightweight, uses low server resources | ❌ Smaller community updates and slower development pace |
| ✅ Good for basic websites, emails, and DNS management | ❌ Occasional minor bugs and less active community support |
VestaCP is perfect for people who want a free, simple, and easy-to-manage hosting control panel for small to medium-sized projects.
CyberPanel – Fast Free Web Hosting Control Panel with LiteSpeed
CyberPanel is a free web hosting control panel designed to make server management fast and easy. It runs on OpenLiteSpeed, a powerful web server known for delivering high-speed website performance. CyberPanel is packed with useful features like one-click WordPress installation, free SSL certificates, DNS management, and email setup.
As part of the open source hosting control panels group, CyberPanel is completely free to use and is updated regularly. It’s a great choice for people who want a simple way to manage websites on VPS or dedicated servers while also enjoying modern tools and fast loading speeds.

Key Features of CyberPanel
- Powered by OpenLiteSpeed: Built on OpenLiteSpeed, offering faster website performance and lower server load.
- One-Click WordPress Installation: Quickly set up WordPress with LiteSpeed Cache for high-speed websites.
- Free SSL Certificates: Easy SSL setup with Let’s Encrypt for all hosted domains.
- Email Server Management: Set up email accounts with webmail access using Rainloop or SnappyMail.
- DNS Management: Full control over DNS zones directly from the panel.
- Built-in File Manager: Simple file upload, edit, and management with no need for FTP.
- Server Monitoring Tools: Track CPU, RAM, storage usage, and logs in real-time.
- Docker Manager: Manage Docker containers directly from the CyberPanel dashboard.
- Open Source and Free: Completely free web hosting control panel with open source flexibility.
- Backup and Restore Options: Automatic and manual backup features for websites and databases.
- Firewall and Security: Basic firewall settings and security options included.
CyberPanel combines modern features with high-speed performance, making it a strong option among free web hosting control panels and open source hosting control panels.
Pros & Cons of CyberPanel :
| Pros | Cons |
|---|---|
| ✅ Fast website performance with OpenLiteSpeed | ❌ Some advanced features require basic Linux knowledge |
| ✅ One-click WordPress installer with built-in cache | ❌ Slightly higher RAM usage compared to ultra-light panels |
| ✅ Free SSL certificates and easy DNS management | ❌ LiteSpeed Enterprise features need a paid license |
| ✅ Built-in email server with webmail options | ❌ Can have occasional bugs or small issues in updates |
| ✅ Supports Docker for modern app deployment | ❌ Interface may feel overwhelming for complete beginners |
| ✅ Open source hosting control panel with regular updates | ❌ Less suitable for non-PHP applications or Windows servers |
| ✅ Free web hosting control panel with no licensing cost | ❌ Smaller support community compared to older control panels |
CyberPanel is a great option if you want a balance of speed, modern features, and free server management, especially for WordPress and PHP-based sites.
ZesleCP – Lightweight and Beginner-Friendly Free Web Hosting Control Panel
ZesleCP is a lightweight and beginner-friendly free web hosting control panel made for easy server management. It is designed for people who want a quick and simple way to manage their VPS or dedicated server without dealing with complicated settings. With ZesleCP, you can easily manage websites, emails, databases, and DNS through a clean and easy-to-understand dashboard.
It is a good option for small businesses, personal websites, and developers who need basic server tools. While the free version covers most essential features, there is also a premium version with some extra options. As part of the open source hosting control panels category, ZesleCP offers a simple and affordable way to manage servers.

Key Features of ZesleCP
- Simple and Clean Dashboard: Easy-to-use interface that is perfect for beginners.
- Quick Installation: Installs in less than 5 minutes with a very simple setup process.
- Website Management: Easily add and manage multiple websites from one place.
- Email Management: Quickly create and manage email accounts with webmail access.
- MySQL Database Support: Manage databases easily with phpMyAdmin.
- DNS Management: Simple tools to manage DNS records and domain settings.
- Free SSL Certificates: Install SSL certificates with just one click for secure websites.
- Lightweight Performance: Uses very low server resources, making it ideal for VPS with limited specs.
- Free Web Hosting Control Panel: Free version available with all basic features.
- Open Source Feel: Offers key features found in open source hosting control panels with optional paid upgrades for more tools.
Pros & Cons of ZesleCP :
| Pros | Cons |
|---|---|
| ✅ Very easy to use, perfect for beginners | ❌ Some advanced features are locked behind the paid version |
| ✅ Fast installation, ready in just a few minutes | ❌ Limited features for large businesses or high-traffic sites |
| ✅ Lightweight, uses very low server resources | ❌ Smaller community, fewer guides and tutorials available |
| ✅ Free SSL, email, DNS, and website management included | ❌ No open source code, limited customization options |
| ✅ Great for small websites, personal use, and testing | ❌ Fewer regular updates compared to bigger panels |
ZesleCP is a great choice for those who want a quick and simple free web hosting control panel, especially for small or personal projects.
Comparison Table of Free Web Hosting Control Panels
| Control Panel | Web Server Support | Email Management | DNS Management | One-Click SSL | App Installer (WordPress etc.) | Resource Usage | Docker Support | Ideal For |
|---|---|---|---|---|---|---|---|---|
| HestiaCP | NGINX + Apache | ✅ Yes | ✅ Yes | ✅ Yes | ✅ Basic Installer | Low | ❌ No | Beginners, Small Businesses |
| Kloxo | Apache, Lighttpd | ✅ Yes | ✅ Yes | ❌ No | ❌ No | Very Low | ❌ No | Legacy systems, Low-spec VPS |
| 1Panel.Pro 3 | NGINX | ❌ No | ✅ Yes | ✅ Yes | ✅ App Store with Docker Apps | Medium | ✅ Yes | Developers, Docker projects |
| CloudPanel | NGINX (PHP Focused) | ❌ No | ✅ Yes | ✅ Yes | ✅ PHP App Installer | Very Low | ❌ No | PHP Projects, Fast Websites |
| VestaCP | NGINX + Apache | ✅ Yes | ✅ Yes | ✅ Yes | ✅ Basic Installer | Low | ❌ No | Beginners, Basic Websites |
| CyberPanel | OpenLiteSpeed | ✅ Yes | ✅ Yes | ✅ Yes | ✅ WordPress One-Click | Medium-High | ✅ Yes (Built-in) | WordPress, PHP Sites, Speed Focus |
| ZesleCP | Apache + NGINX Proxy | ✅ Yes | ✅ Yes | ✅ Yes | ❌ No | Very Low | ❌ No | Beginners, Small Projects |
This table shows the most useful features for a quick comparison, helping you easily decide based on your project needs.
Conclusion: Which Control Panel is Right for You?
Choosing the right control panel depends on your needs, technical experience, and the type of server you are using. All the options in this guide are among the best free web hosting control panels and open source hosting control panels available in 2025 — each with its own strengths.
- If you’re a beginner, panels like ZesleCP, HestiaCP, or VestaCP are great choices. They’re easy to install, simple to use, and perfect for managing small websites or personal projects.
- If you care about speed and performance, especially for WordPress or PHP apps, CyberPanel and CloudPanel stand out. CyberPanel is ideal for those who want LiteSpeed performance, while CloudPanel is perfect for lightweight PHP-focused setups.
- For developers or tech-savvy users, 1Panel.Pro 3 is a great option. It comes with Docker support and modern tools that suit advanced users or multi-project environments.
- If you’re using an older server or need something very lightweight, Kloxo may still work, though it’s less updated compared to newer panels.
Each of these free web hosting control panels and open source hosting control panels provides a solid way to manage your VPS or dedicated server without spending money on expensive software.
Take time to consider what features matter most to you — whether it’s ease of use, speed, email support, or flexibility — and choose the control panel that best fits your setup. With the right tool, server management becomes much easier and more efficient.
Checkout Top 5 Best Lifetime Hosting Control Panel Deals to Consider in 2025
Discover more from Owrbit
Subscribe to get the latest posts sent to your email.


